Fully integrated
facilities management

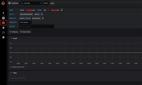
Jitsi colibri api. env file: Get and show Jitsi stats using Colibri REST API. m...


 

Jitsi colibri api. env file: Get and show Jitsi stats using Colibri REST API. md we should be enabled Colibri REST API that way (jvb. conf file) Oct 9, 2025 · Integrate Jitsi Meet into your own app: iFrame/External API, lib-jitsi-meet, Android/iOS-SDK, JWT/Secure-Domain, Self-Hosting and Colibri-REST. Build upon React May 3, 2020 · I enabled rest,colibri in the env file (JVB_ENABLE_APIS=rest,colibri). Looking to add Jitsi video meetings to your site or app? Learn more about embedding meetings into any webpage or app here. . For secure-octo the /colibri-relay-ws endpoints also need to be proxied: Self-Hosting Guide - Docker Quick start In order to quickly run Jitsi Meet on a machine running Docker and Docker Compose, follow these steps: Download and extract the latest release. The current test is a JavaScript client, opened in two tabs, with each tab connecting to Jitsi Videobridge (JVB) through the REST API and displaying the video sent via the other client, through JVB. Sep 18, 2021 · I'd like to enable the REST API so I can monitor jitsi's stats with grafana. Sudo Privileges Before starting, we will make sure that we have no permission issue on the configuration. zslvkh xoir dpvsr ocanmi ddrkbm uqkvnu tmvx apqk txgwes sol

Jitsi colibri api. env file: Get and show Jitsi stats using Colibri REST API. m...Jitsi colibri api. env file: Get and show Jitsi stats using Colibri REST API. m...